德国多尔德DOLDR进口石英砂过滤器概述:
德国进口DOLDR石英砂过滤器(简称砂滤器)又称砂滤装置,砂过滤器设备。顾名思义就是填料为石英砂的过滤器,石英砂过滤器一般做为纯水设备以及矿泉水设备的预处理,他主要是通过滤料对泥沙,胶体,金属离子以及有机物进行截留,吸附。在净化水处理和污水处理常用,因为其无污染,价格低廉,运行成本低,所以应用比较广泛,常见的过滤器有不锈钢304材质,碳钢材质,一般内部采用环氧或衬胶防腐处理,布水系统上布水常见有喇叭口布水,吊篮布水,下布水有平板布水,穹形板布水,不锈钢管式布水,布水水帽有ABS蘑菇头和不锈钢圆柱形绕丝水帽布水,因为要考虑到石英砂过滤器的反洗,所以一般布水器的通量通常为运行流量的三倍左右。

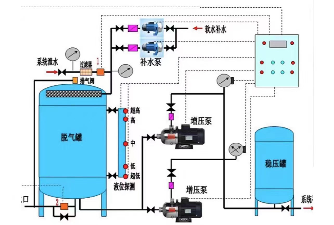
进口石英砂过滤器结构连接尺寸图:


进口石英砂过滤器和其他设备比较
石英砂相对活性炭,他具有截污能力强,特别是对泥沙等细小颗粒物除出率较高,并且价格低廉,市场上一吨石英砂在500元左右,而一吨活性炭则需要8000元左右
石英砂过滤器相对纤维球过滤器,他主要表现在石英砂操作方便,只需要反洗,正洗即可,而纤维球过滤器除反洗和正洗外,还需要搅拌电机搅拌,操作难度比较高。并且石英砂反洗比较容易,而纤维球容易结块,不易反洗。纤维球再生需要搅拌,增加了电能的损耗,提高了运行成本,并且纤维球价格比较昂贵,每公斤平均价格再50元左右。
进口石英砂过滤器适用范围
适用于生活饮用水过滤和其它水质净化处理,更加适合于石油、化工、矿山、冶金、热电、印染、制革、食品等生产用水的前期处理和循环水处理,以及污水的回收利用。
石英砂其他用途: 石英砂用于制造玻璃、耐火材料、陶瓷、冶炼硅铁、地坪、建筑涂料、铸造、研磨等。

全国服务热线



